อัปเดตฟังก์ชั่น PEAK 20/05/2021

PEAK Account

8 Min Read

โปรแกรมบัญชี PEAK

วันนี้ 20.05.2021 โปรแกรมบัญชีออนไลน์ PEAK มีอัปเดต Version ใหม่  สามารถติดตามรายละเอียดการพัฒนาดังนี้

Update New PEAK

  • เปิดเมนูการเงินบน New PEAK พร้อมฟังก์ชันใหม่
  • เพิ่มหน้าปฏิทินสรุปรายการเคลื่อนไหวเงินเข้าออกของกิจการ และข้อมูลวันครบกำหนดเอกสาร
  • เพิ่มหน้าแสดงเช็ครับและเช็คจ่ายคงเหลือที่พร้อมขึ้นเงิน
  • เพิ่มช่องใส่ข้อมูลชื่อสาขาและเลขที่สาขาของธนาคาร
  • พัฒนาฟังก์ชันการโอนเงินระหว่างบัญชี ให้สามารถใส่ค่าธรรมเนียมได้ด้วย
  • พัฒนาระบบเชื่อมต่อข้อมูลการบันทึกบัญชีกับหน้าการเงิน (ยอดที่สมุดรายวันจะมาแสดงยอดเคลื่อนไหวที่หน้าการเงินด้วย)
  • เพิ่มการใส่ข้อมูลวันที่ในการสร้างเอกสารผ่าน LINE ที่ @PEAKConnect

Update

  • เพิ่มคำอธิบายตอนสร้างเอกสารแบบ ภ.พ.30 ภ.ง.ด.3, 53 ให้แสดงปีและเดือนที่ออก
  • เปลี่ยนทางเข้าเว็บงานทะเบียนในเมนูรวมบัญชี

Bug Fix

  • แก้ไขการแสดงแบบ ภ.พ.30 กรณีไม่มีเบี้ยปรับเงินเพิ่ม ให้แสดงเลขในช่อง 13-16 เป็น 0
  • แก้ไขข้อความจำนวนเงินทั้งหมดในหน้าเอกสารให้ตัดเป้น 2 บรรทัด กรณีที่ข้อความไม่พอกับ 1 บรรทัด
  • ปรับปรุงแก้ไขเรื่องอื่น ๆ และพัฒนาระบบ เพื่อประสบการณ์ใช้งานที่ดีขึ้น
PEAK version 2.63

แนะนำ Highlight New Feature

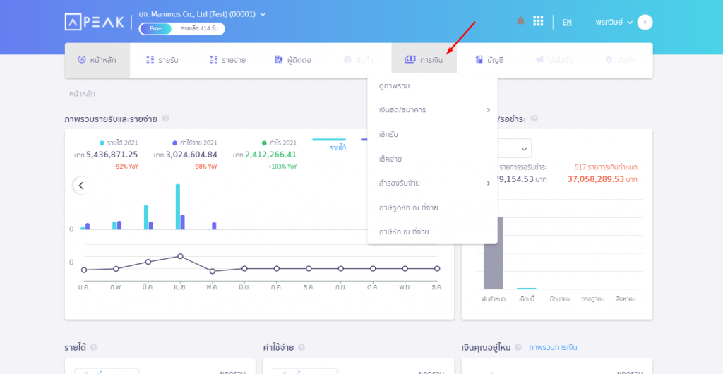
  • เปิดเมนูการเงินบน New PEAK พร้อมฟังก์ชันใหม่ ที่ช่วยให้การบริหารกระแสเงินสดและบัญชีมีประสิทธิภาพมากขึ้น
ทางเข้าเมนูการเงิน
  • เพิ่มหน้าปฏิทินสรุปรายการเคลื่อนไหวเงินเข้าออกของกิจการ และข้อมูลวันครบกำหนดเอกสาร
    1. รายการเงินเข้าในวันนั้น คำนวณจากยอดเปลี่ยนแปลง เงินสด ธนาคาร และสำรองรับจ่าย
    2. รายการเงินออกในวันนั้น
    3. รายการเงินเข้าออกสุทธิในวันนั้น
    4. วงกลมสีแดง หมายถึงวันที่นั้นมีเอกสารค่าใช้จ่ายที่ได้รับมาครบกำหนด
    5. วงกลมสีส้ม หมายถึงวันที่นั้นมีใบแจ้งหนี้ที่ออกให้ลูกค้าครบกำหนด
ตัวอย่างหน้าปฏิทิน
  • เพิ่มหน้าแสดงเช็ครับและเช็คจ่ายคงเหลือที่พร้อมขึ้นเงิน
หน้าแสดงผลจะมีจำนวนเช็ครับที่พร้อมขึ้นเงิน และผลรวมยอดเงินเช็ค
  • เพิ่มการสร้างช่องทางการเงินให้มีช่องใส่ข้อมูลชื่อสาขาและเลขที่สาขาของธนาคาร
ชื่อสาขา และเลขที่สาขา 3 หลัก
  • พัฒนาฟังก์ชันการโอนเงินระหว่างบัญชี ให้สามารถใส่ค่าธรรมเนียมหรือรายการปรับปรุงได้
เข้าที่เมนูการเงิน > เลือกบัญชีที่ต้องการโอนเงิน >ทำรายการโอนเงิน
ในหน้าโอนเงิน เลือกที่ขั้นสูง จะแสดงให้บันทึกค่าธรรมเนียม
  • พัฒนาระบบเชื่อมต่อข้อมูลการบันทึกบัญชีกับหน้าการเงิน (ยอดที่สมุดรายวันจะมาแสดงยอดเคลื่อนไหวที่หน้าการเงินด้วย)
ประเภท ปรับปรุง หมายถึงรายการเคลื่อนไหวที่เกิดจากสมุดรายวัน
  • เพิ่มการใส่ข้อมูลวันที่ในการสร้างเอกสารผ่าน LINE ที่ @PEAKConnect
ตัวอย่างการแสดงบนหน้า @PEAKConnect

ติดตามความรู้จาก โปรแกรมบัญชี PEAK ได้ที่ peakaccount.com
หรือเข้าใช้งานโปรแกรม คลิก เข้าสู่ระบบ PEAK
หรือสอบถามรายละเอียดเพิ่มเติมทาง inbox ของ Facebook PEAK โปรแกรมบัญชีออนไลน์

About Author

PEAK Account Avatar